It's Ubiquitous, Not Always Unified
UC+ is everywhere, it's part of the fabric of our daily existence. Our conference room is the car, coffeeshop and our house. Technically speaking, in this issue of NO LATENCY we will look at specific UC components and discover what’s behind the curtains of an interconnected UC applications deployment.
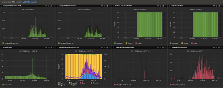
The charts below show the behind the curtains views of a MS TEAMS environment. Can you see this in your environment?

Proactive Monitoring Dashboards allow for high-level views of the overall network, the top row is the Teams call while the bottom is monitoring Teams HTTPS to MS Servers.

NETSCOUT Visibility to Ensure Performance, Availability, and User Experience of Microsoft Teams
In a recent NETSCOUT sponsored UCC Survey, concerns that disruptions with communications and productivity-related applications may hinder productivity were reported at 76%.
Troubleshooting a Join Audio & Video Delay with UCaaS
This use case highlights the power of NETSCOUT Smart Edge Monitoring. The improved MTTK and mean-time-to-repair (MTTR) was possible by leveraging integration between active and passive monitoring.
Agency Realizes Perfect Fidelity for Microsoft Teams Quality With NETSCOUT
Quick IT Troubleshooting and High-Quality Remote User Experience Assured by Fully Monitored Edge Visibility
Customers, access exclusive content at NO LATENCY+

NO LATENCY is here to provide you, our customers with timely, relevant information about the products you depend on to secure and monitor your systems. Note: You must have an active My.NETSCOUT account to log in and view the content of this newsletter. If you need assistance, you can chat with our CustomerCare team or call us at 1-888-357-7667, option 3, or your local number.
Visibility throughout your multi-cloud environment to solve performance issues affecting digital services across your technology and organization's expanding boundaries.
